Description
URL Shortify helps you beautify, manage, and share any URL on or off of your WordPress website. Create links that look how you want using your domain name! It’s a Simple, Easy & Elegant self hosted alternative to Bitly, TinyURL, Cuttly, Pretty Links, URL Shortener By My Theme Shop, Rebrandly, BL.Link, Short.io, and many other SaaS URL Shortener services.
✨Simple and fast URL Shortener!
URL Shortify allows to reduce long links from Facebook, YouTube, Twitter, Linked In and top sites on the Internet, You can copy the shortened URL and share it on websites, chat and e-mail
Shorten, Share and Track
Your shortened URLs can be used in publications, advertisements, blogs, forums, e-mails, instant messages, and other locations. Track statistics for your business and projects by monitoring the number of hits from your URL with the click counter, you do not have to register.
URL Shortify enables you to shorten links using your own domain name (as opposed to using tinyurl.com, bit.ly, or any other link shrinking service)! In addition to creating clean links, URL Shortify tracks each hit on your URL and provides a full, detailed report of where the hit came from, the browser, os, and host. URL Shortify is a plugin for people who want to clean up their affiliate links, track clicks from emails, their links on Twitter to come from their own domain, or generally increase the reach of their website by spreading these links on forums or comments on other blogs.
💝WHY You Need Link Shortener aka URL Shortify
➡️ Brand – Enhance brand visibility and trust by putting your brand name on every link you share
➡️ Collaborate – Share branded short links across departments, regions, and teams with one cohesive strategy
➡️ Integrate – Incorporate branded links into your existing processes, workflow, and tools with ease
➡️ Track – Understand social media, email marketing, ads, and SEO through detailed click stats
➡️ Optimize – Growth and Target your audience with our link shortener
➡️ Scale – Increase usage with an infrastructure that can grow at the same rate as your business
➡️ Easy – It’s easy and fast, enter the long link to get your shortened link
➡️ Shortened – Use any link, no matter what size, URL Shortify always shortens
➡️ Secure – It’s fast & secure
➡️ Reliable – All links that try to disseminate spam, viruses, and malware are deleted
Features
⚙️ Easy Configuration
Easily set up your Link Redirects (301, 302, and 307) and all your Link options👉 Create Short Links
Create short links that your visitors will easily be able to memorize and that you can fit into Tweets, Facebook posts, and more.👉 Editable Destination URL
Update destination URL of branded links anytime.🔎 Search Links
Find a specific branded link using an inbuilt search tool.👉 Fully Customizable
Change settings to make your short links just the way you want them. Make sure your links reflect your brand and stick in the memory!👉 Hide Affiliate Links
URL Shortify is a great way to hide affiliate links. This is a perfect way to ensure that people don’t bypass your links and cost you money!👉 Easy To Use
URL Shortify could not be easier to use. This is a quick way to generate links to any page on your site!👉 301 SEO Redirect
Create branded links that are optimized for search engines👉 Redirect With 302/307 Headers
Redirect your visitors and keep them updated as to what’s going on. This is a good way to deal with dead links and keep that visitor engagement.👉 Parameters Forwarding
Automatically forward parameters to the destination URL by appending them to branded links.👉 Basic Link Analytics. Track Each And Every User Who Click A Link
Full analytics for individual links and link groups, including geo 🇺🇸 🇬🇧 🇦🇺 🇫🇷 🇮🇳 🇩🇪 and device information, referrers, browser, IP, and more.👉 Automatically Create Short Links For Posts & Pages
Want to create short links for WordPress Posts & Pages? Don’t worry. We will save you time by creating short links for Posts & Pages automatically.👉 Organize Short Links In Groups
Group links together for easier management and analytics for a group as well as the individual link.👉 Add & Move links to group in bulk
Move links to group and add links to group in bulk using Bulk actions.👉 Dashboard
Get useful KPIs & information right on your dashboard👉 One Click Share
Copy your shortened URL right from the dashboard and share it instantly.👉 Link Prefix
Added Link Prefix setting using which you can set the prefix for all links. Once you set the link prefix, prefix will be added to short links
generated after that.👉 GDPR Privacy
As a data processor, URL Shortify is fully compliant with GDPR👉 Quick Add Dashboard Widget
Quickly create short links from WordPress Dashboard using URL Shortify Quick Add Widget.👉 Import links from CSV file.
Exported links from other tools in CSV format? You can directly import all links from CSV file to URL Shortify.👉 Allow to show Short URL with the Posts, Pages & with the excerpt.
With the use of settings you can display Short URL to above & below to Posts, Pages & Excerpt.👉 REST API to create short links.
Able to create short links using WordPress REST API from anywhere.👉 Email Digest
Get daily, weekly and monthly summary of new links and clicks report via email.
One click Import from other WordPress plugins
We have one click import setup for following WordPress Plugin. If you are using any of the following plugin, you can import all your short links in a single click.
👉 Pretty Links
👉 ThirstyAffiliates Affiliate Link Manager
👉 URL Shortener by MyThemeShop
👉 301 Redirect
👉 Simple 301 Redirects
👉 Redirection
👉 Short URL
Premium Features
📊 Full & Real Time Link Analysis
7 days click history is available with URL Shortify free version. Unlock full click history by upgrading to PRO.👉 Generate Short Links For Posts, Pages & Custom Post Types in bulk
Using Bulk Generate Short Links feature, you can generate Short Links in bulk in a single click.👉 Cloak Links
Link cloaking is the process of disguising the affiliate link URL provided by an affiliate program to obfuscate the affiliate ID and make the link shorter. This protects your affiliate commissions by making the affiliate ID less visible. At the same time, it makes the link more visually appealing to visitors👉 Popular Links Dashboard Widget
Show popular links right from the WordPress Dashboard using Popular Links Widget👉 Enable/ Disable Shortlinks For Custom Post Types
Create short links for all custom post types. You can also enable/ disable the creation of short link for different post types👉 Meta Refresh
Redirect visitors to a target URL with the Meta Refresh Tag👉 Customize Slug Character Count
By default URL slug is of 4 characters. With URL Shortify PRO, you can customize it according to your need👉 Expired Short Links
Decide when a link will be automatically turned off by the system.👉 Password Protected Links
You can also protect your short links with the password with this PRO ONLY feature👉 Advanced Link Analysis
Visualize popular click metrics from audiences like top countries, devices, frequent times, and more👉 QR Codes Of Short Links
Generate QR codes from your branded links👉 Filter Out Known Robots Clicks
Stop tracking clicks from the known robots and track only real clicks.👉 Exclude IP Addresses
Stop tracking clicks that come from specific IP addresses. Add those IP addresses into Excluded IP addresses list.👉 One Click Social Share
Share short links on social media like Facebook, Twitter, WhatsApp, Linkedin, Pinterest, Telegram, VKontakte, Email, Hacker News, etc in a single click from the links dashboard👉 Custom Domains
Access short links from multiple custom domains along with your main site.👉 Access Control
Manage roles who can create & manage branded short links, groups and manage settings.👉 Anonymise Clicks Data
Anonymise all click data will anonymise all personal click data like IP address, User-Agents, Referrers, Country, OS, Device, and more without impacting clicks count.👉 Convert Your Site Into URL Shortener Service
Enable public-facing URL Shortener form using which anyone can generate short URL.👉 UTM Builder
Add UTM parameters to destination URLs to get branded link metrics in Google Analytics👉 Bookmarklet
No need to come to URL Shortify dashboard or Chrome or Firefox extension to generate short link. Using Bookmarklet, one can create short link in a single click for any webpage they are visiting.👉 UTM Presets
Save preset templates for UTM parameters and save time when creating branded links.👉 Export Short links & click history
Export click history for analytics purpose.👉 Case Sensitive short URL
Generate short URL case sensitive. That means/abcd&/Abcdhave different target URLs.👉 Dynamic Redirection, aka Traffic Routing
Send visitors to specific landing pages or direct them to your mobile app based on their location, device, operating system or Browser.👉 Delete historical click data
Delete historical click data older than 30 days, 60 days, 90 days and all clicks at once.👉 Tracking Pixels – Retargeting
Add retargeting pixels to your links and turn every URL into perfectly targeted ads. Use Google Tag Manager, Facebook pixels to retarget your audience.👉 Link Rotations
Add multiple target URLs for short link and redirect based on the weights of the URL.👉 WP All Imports
Now, you can generate short links automatically after importing Posts, Pages, Products, Courses etc… using WP All Import WordPress plugin.👉 Filter Links
Filter links using Groups, Redirect Types, additional link parameters like Nofollow, Sponsored, Parameter Forwarding & Tracking On/Off, Password Protected links & Expired links.👉 Tags
Quickly add tags to the links and search links based on the tags. It’s a great way to organize links and find them quickly.👉 Favorite Links
Mark links as Favorite and access them quickly using Favorite filter.👉 Broken Link Checker
Quickly find the broken links and restore their functionality, ensuring your website is up and running smoothly.👉 Auto Link Keywords
Automatically link keywords in the content to short links. This is a great way to increase the traffic to your website and also to increase the sales if you are an affiliate marketer.👉 Splash Page
Create a splash page for your short links. A splash page is a landing page that is displayed to the visitors before they are redirected to the destination URL. This is a great way to show some information to the visitors before they are redirected to the destination URL.👉 A/B Testing
Learn how new page components influence users’ behavior by doing A/B Testing👉 Amazon Affiliates [Coming Soon!]
Adds your Amazon Affiliate-Tag to all Amazon URLs before redirection.
Do you want to buy URL Shortify PRO? Buy Now
Integrations
➡️ WooCommerce
➡️ Social Linkz
➡️ LifterLMS
➡️ Sassy Social Share
➡️ Easy Digital Downloads
➡️ The Events Calendar
➡️ Events Manager
➡️ WordPress Knowledgebase
➡️ Modern Events Calendar
Do you want us to integrate your WordPress plugin with URL Shortify❓❓❓ Let us know. We would love to integrate your WordPress plugins. We will check the possibility of integration and if it matches, we will integrate your plugins too.
What users are saying about URL Shortify?
👉 Great customer service
I bought the life time license yesterday and sent Mike a question about whether a bookmarklet feature will be available soon.
He responded within 24 hours, promising that they will create that feature soon. That’s great customer service.
👉 Extremely helpful support & amazing timesaver!
I really can’t say enough good things about this plug-in!
I had been using one that was last updated 6 years ago (eek!) & it suddenly stopped working (& making an error on my site). I reached out to Mike L & he worked to get my information imported – on Christmas Eve!!!!! So incredibly thankful & I highly recommend 🙂
👉 Support & Quality Plugin
The support and help in setting up my plugin were fantastic. Mike walked through the specific use case with me. The plugins easy to use, fast, efficient and does what it says. Excited to see it evolve too and kick the competitors!
– driverasp
Go to URL Shortify plugin review section and read our all reviews.
Translations
Does URL Shortify speak your language? If not, translate “URL SHORTIFY” into your language.
DO YOU HAVE ANY QUESTIONS/ FEEDBACK/ FEATURE REQUEST/ BUG REPORT❓
Feel free to create a ticket here. We love to communicate with you and reply to all your queries.
Spread The Word ❤️
If you like URL Shortify, please leave us a ⭐⭐⭐⭐⭐ review and also spread the word about it via Facebook and Twitter. That helps fellow website owners assess URL Shortify easily and benefit from it!
What’s Next
If you like this plugin then consider checking out our other solutions:
Update URLs – Quick and Easy way to search old links and replace them with new links in WordPress
If you move your WordPress website to a new domain name, you will find that internal links to pages and references to images are not updated. Instead, these links and references will point to your old domain name. Update URLs fixes that problem by helping you change old urls and links in your website.
Social Linkz – Lightweight and fast social media sharing plugin
Easily place social share icon on your posts, pages etc..
Logify – Simple & Easy to use activity log plugin for monitor & record system changes
Magic Link – Simple, Easy and Secure one click login for WordPress
Utilitify – Supercharge Your WordPress Site With Power Pack WordPress Utilities
It’s a simple & neat plugin which helps you to customize your WordPress setup in a very elegant way.
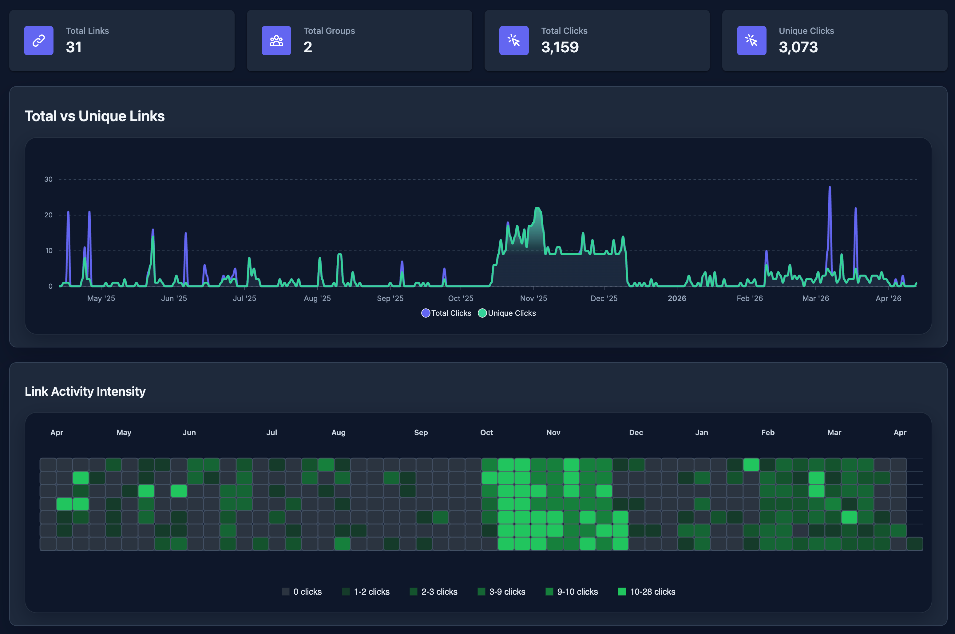
Screenshots

Links List

Add New Link Form

Link Analysis

Link Activity Intensity – Dark Mode [PRO]

Reports Settings [PRO]

General Settings [PRO]

Access Control Settings [PRO]

Social Share [PRO]

UTM Presets [PRO]

Slug Settings [PRO]

Anonymize Clicks Data Setting

Short URL Display Options

Geo Location Traffic Routing [PRO]

Technology (Device, OS, Browser) Traffic Routing [PRO]

Link Rotation & Split Test (A/B Test) [PRO]

Favorite Links [PRO]

Link default settings [Free & PRO]
Installation
The easy way..
- Go to WordPress Dashboard. Locate Plugins -> Add New
- Search URL Shortify plugin using the search option
- Find the plugin and click Install Now button
- After installation, click on Activate Plugin link to activate the plugin.
The hard way..
- Download the plugin url-shortify.zip
- Go to WordPress Dashboard. Locate Plugins -> Add New
- Click on the Upload Plugin link from the top
- Upload the downloaded url-shortify.zip file and click on Install Now
- After installation, click on Activate Plugin link to activate the plugin.
FAQ
-
1. Do I need any third-party services like bit.ly, tinyurl.com to generate short links?
-
No. You don’t need it. URL Shortify plugin will generate short links with your own domain.
-
2. Do I need to buy PRO to generate short links?
-
If you want to shorten the links, you don’t need to buy the PRO version. But, at any time you can upgrade to PRO and get more benefits from it.
-
3. I don’t want to track clicks. Is it possible?
-
Yes, it’s possible. You can Enable/ Disable click tracking.
-
4. Are short URLs always be of 4 characters?
-
The plugin generates a slug of 4 character length by default. You can customize this slug length using URL Shortify PRO
-
5. I don’t want to track clicks from few IP addresses. Is it possible?
-
Yes, it’s possible with URL Shortify PRO.
-
6. I am using other URL Shortener plugins and want to migrate to URL Shortify. What to do?
-
We already have a one-click import process in place for Pretty Links, 301 Redirects, Simple 301 Redirects & URL Shortener By MyThemeShop WordPress plugin. If you want to import from other plugins or services, create a ticket here. We will help you to migrate to URL Shortify from other URL Shortener plugins or services.
-
7. I want to use a custom domain other than my main site. Is it possible?
-
Short links are accessible only with the main site using the lite version. With URL Shortify PRO, short links are accessible with the main site and also with custom domains.
-
8. Can I use this plugin on my client’s sites?
-
Yes, you can install it on your client’s sites as well. If you want to install URL Shortify PRO on your client’s sites, you can purchase the licenses on behalf of your clients and install & activate it. You can also buy multiple site licenses if you plan to install them on multiple sites.
-
9. How can I see popular links?
-
We have added a widget on WordPress Dashboard from where you can see your popular links.
-
10. Can I create multiple short links for the same target URL?
-
Yes, of course. You can create any number of short links for the same target URL.
-
11. Is the short link slug is case-sensitive?
-
No. At this moment, it’s not case-sensitive. It’s in our roadmap to make it case-sensitive.
-
12. How do I anonymise click activity?
-
You can do it with the free version by disabling click tracking. Using URL Shortify PRO, you can anonymise IP address or all information. You are still able to count clicks.
-
13. What is a 301 redirect?
-
A redirect is a simple way to re-route traffic coming from a Requested URL to a different destination URL.
A 301 redirect indicates that the page requested has been permanently moved to the Destination URL, and helps pass on the Requested URLs traffic in a search engine-friendly manner. Creating a 301 redirect tells search engines that the Requested URL has moved permanently and that the content can now be found on the Destination URL. An important feature is that search engines will pass along any clout the Requested URL used to have to the Destination URL.
-
14. I have queries/ feedback/ bug reports. Where should I contact you?
-
Feel free to create a ticket here. We love to communicate with you and reply to all your queries.
-
15. Will the plugin delete all data when the plugin is deleted from WordPress?
-
It’s completely optional. Admin has a choice to delete all plugin data when the plugin is deleted from the WordPress setup.
There is an option Remove Data on Uninstall in
URL Shortify > Settings > General. Admin has to check the box to delete data on plugin uninstall.Please note, this action can’t be undone. You will lose all your short link data. So, please use this option carefully.
-
16. Can I use URL Shortify on non WordPress sites?
-
No. You can’t use it.
URL Shortify is a WordPress-only plugin. As such it can only be installed on WordPress only.
You can install URL Shortify on any new or existing WordPress website without interrupting your existing content.
You can share the created shortened links with URL Shortify on your WordPress website anywhere.
-
17. Who will find URL Shortify useful?
-
URL Shortify is particularly useful to affiliate marketers. It helps them to clean up, brand, group, organize, and track their links. In addition to affiliate marketing, it is also useful to bloggers, podcasters, merchants, social media marketers, and anyone else who wants to easily take control of their link strategy.
-
18. Can I use URL Shortify with any WordPress theme?
-
Absolutely! URL Shortify operates mainly in the WordPress admin, but the front end features should be totally compatible with any WordPress theme.
-
19. Why you should upgrade URL Shortify PRO license every year?
-
URL Shortify PRO license comes with 1 year of upgrade and support.
Your link strategy is central to your business’ online marketing efforts. It’s critical that your site and links always remain secure, up to date, and stable. When you buy URL Shortify you can use it for a year, but in order for us to continue providing you with a high level of support and regular updates, we require an automatic yearly renewal. Of course, regardless of whether you renew or not, URL Shortify will still work completely but you won’t get priority support and latest version of plugin.
-
20. Will my short links stop working if my license expires?
-
No. Short links which you created will continue working even if your license expires.
Ongoing URL Shortify software updates will be absolutely critical to the security, performance, and overall success of your site. So if your license expires, you’ll be encouraged to renew URL Shortify.
Don’t worry though, the short links you’ve created will continue working, and you’ll have access to all other features (core and premium) as long as URL Shortify PRO is installed. Also, don’t forget that our support team is always here to ensure you’re well taken care of.
-
21. I want to add UTM Parameters in the target link. Can I do with URL Shortify?
-
Yes, you can add
utm_id,utm_source,utm_medium,utm_campaign,utm_term,utm_contentUTM parameters to your target link.This feature is available with URL Shortify PRO only.
Along with this, you can also create UTM Presets. So, you don’t need to add UTM Parameters everytime you create a short link. In a single
click you can set all preset UTM Parameters. -
22. Do you have Chrome, FireFox extension to create a short link?
-
No. We don’t have a Chrome or FireFox extension to create short links.
But, you can use Bookmarklet (available in PRO) to create short links on the go.
-
23. Are short URLs case sensitive?
-
By default, short URLs are not case sensitive. That means short URL with slug
/abcdand/Abcdare same. We have an option to enable/disable case sensitive short URL in URL Shortify PRO.You can define different target URLs to
/abcdand/Abcdby enabling case sensitive short URLs. -
24. I want to exclude few characters being used from short URL slug. Is it possible with the plugin?
-
Yes, we have added this functionality in URL Shortify PRO where you can mention lists of characters you want to discard while short URL slug generation.
Reviews
Contributors & Developers
“URL Shortify – Simple and Easy URL Shortener” is open source software. The following people have contributed to this plugin.
Contributors“URL Shortify – Simple and Easy URL Shortener” has been translated into 2 locales. Thank you to the translators for their contributions.
Translate “URL Shortify – Simple and Easy URL Shortener” into your language.
Interested in development?
Browse the code, check out the SVN repository, or subscribe to the development log by RSS.
Changelog
2.2.2 [2026-04-13]
- New: Added support to enable/disable short links. PRO
- New: Added Link Activity Intensity report in the link stats page. PRO
- New: Added custom date range filter in the link stats page. PRO
- UX: Improved UI for the dark theme.
- Translations: Updated .POT file for new translations.
2.2.1 [2026-04-01]
- Fix: Fixed the issue of showing incorrect click count in link clicks details page.
- Fix: Improve UI and fixed datatables.
2.2 [2026-03-31]
- New: Added support for the A/B Testing and show result in link stats page. Learn More PRO
- New: Update dashboard with the clicks heatmap to visualize clicks by time of day and day of week. PRO
- New: Added support for the Dark mode theme.
- Fix: Broken Link Checker not showing broken links in the list. PRO
- Update: Compatibility with WordPress 6.9.4
- Translations: Updated .POT file for new translations
2.1 [2026-03-11]
- Fix: Tags dropdown not showing tags in the links creation form. PRO
- Update: Added recently added links in the Email Digest report.
- Update: Compatibility with WordPress 6.9.3
- Translations: Updated .POT file for new translations
2.0.1 [2026-03-04]
- Minor bug fixes and improvements.
2.0.0 [2026-03-04]
- New: Added support to Broken Link Checker. Learn More PRO
- New: Added support to Automatically link keywords in the content to short links. Learn More PRO
- New: Added support to splash page. PRO
- New: Added Daily, Weekly and Monthly summary of new links and clicks report via email. Learn More
- New: Added REST API support for Links, Groups, Tags, Domains, UTM Presets, Tracking Pixels. Learn More PRO
- Fix: Bulk Delete Tags issue. PRO
- Update: UI Improvements.
- Translations: Updated .POT file for new translations
